
КриптодетективЪ – Цепная Безопасность
Далее в книге будут подробно исследованы проблемы использования нерегулируемых криптовалют, спешного перехода на ЦВЦБ и необходимость сохранения локальных (суверенных) экономик и цифровых валют, обеспечения транзакционной и социальной безопасности.
В следующем разделе проанализируем актуальность противодействия кибер- и криптопреступности, с опорой на западную и отечественную аналитику. Он также обуславливает необходимость обучения и воспитания криптодетективов, для противостояния современным вызовам в сфере оборота криптовалют и децентрализованных финансов.
актуальность | Веда 000001
В любой сфере деятельности, весомые знания всегда граничат с УК РФ…
В последние годы фиксируется беспрецедентный уровень киберпреступности и мошенничества. Это обусловлено значительным ростом уровня цифровизации, а также доступностью инструментов для злоумышленников. Которые не только доступны по цене на незаконных площадках, но и продаются как сервисы по подписке.
Так, в 2020 году россияне потеряли $15,2 млрд из-за атак киберпреступников. Это четвертый результат в мире по сумме ущерба после США – $28 млрд, Бразилии – $26 млрд и Великобритании – $17,4 млрд.
В указанные суммы входят прямые выплаты хакерам за прекращение атак и сопутствующие убытки. Всего за 2020 год в России было зарегистрировано 510 396 киберпреступлений – это на 73% больше, чем в 2019 году (294 409). Общий ущерб для российских компаний достиг $49 млрд. С января по июнь 2021 года в РФ было зафиксировано 271 145 хакерских атак.
В Беларуси за 2020 год этот показатель составил 25 561, что на 143% больше, чем в 2019 году (10 539). В Казахстане – 14 000 случаев, еще 1700 зарегистрировано в январе 2021 года. В списке лидирующих по росту числа киберпреступлений стран на втором месте оказалась Беларусь с показателем в 176%. Возглавила рейтинг Шри-Ланка – 359%.
В тоже время, появились сведения, что 43% жителей России потеряли из-за фишинга до 3500 рублей, каждый пятый – от 3500 до 6999. И сразу более 20% опрошенных лишились более 21 тысячи рублей. Около 11% жертв заявили, что у них были похищены личные данные, еще 11% пришлось экстренно аннулировать свои кредитные карты. При этом 61% людей, пострадавших от фишинга, предпочли не обращаться в полицию.
В конце 2020 года появился отчёт Crystal Blockchain, что $1,4 млрд в биткойнах прошли через миксеры за год. В 2019 году этот показатель был на $500 млн меньше. Еще за 2020 год на $300 млн увеличился оборот биткойнов, купленных в даркнете (всего $1,6 млрд). Около половины таких операций прошли на платформах, не требующих верификации KYC.
Россия стала лидером по объёму незаконных транзакций. Так, за 2020 год общий объем криптовалютных платежей в тёмном сегменте интернета в России превысил $169 млн, а общая сумма полученных средств от рынков даркнета составила $119 млн. Общий оборот криптовалюты в секторе даркнет по России в 2020 году превысил $288 млн.
По этому показателю РФ обогнала даже такие неблагополучные страны, как Венесуэлу, Вьетнам и ряд других государств. В число лидеров по использованию даркнета также вошли США с общим годовым оборотом в $179 млн и Украина с показателем в $98 млн. Китай занял четвертую строчку в антирейтинге стран с наиболее частым использованием услуг «черного рынка» с годовым оборотом $87 млн. Пятерку лидеров закрывает Вьетнам с показателем в $56 млн.
Европейская полицейская служба отмечала высокие риски отмывания доходов присущие букмекерским конторам (на декабрь 2020). Там генерируются крупные суммы денежных средств, через множество электронных кошельков и счетов, которые впоследствии легализуются за счёт придания им вида законного выигрыша.
В феврале 2021 года появился отчёт BCG, о том что пандемия стимулировала переход клиентов от традиционных банковских отделений на цифровые каналы. Так, за время пандемии использование онлайн-банкинга выросло на 23%, а мобильного банкинга – на 30%. Число тех, кто пользуется услугами отделений, снизилось на 12%. Эти тенденции безусловно повлияли на российский банковский сектор и пользователей сервисов18.
За 2020 год существенно сократилась доля криминального использования биткойна и остальных криптовалют. Так, доля сократилась до 0,34% или до $10 млрд по сравнению с 2019 годом. Тогда чуть более 2% транзакций с биткойном и остальными монетами осуществлялись преступниками. Общая сумма таких операций составляла примерно $21,4 млрд. Всего на рынках «даркнета» в настоящее время находится 585 тыс. BTC, что по текущему курсу соответствует более чем 2 триллионам российских рублей.
В ноябре 2020 года был опубликован отчёт aнaлитичecкoй кoмпaнии Crуstal Blockchain из Aмcтepдaмa о том, что с 2011 года хакерами и мошенниками было украдено криптовалют на oбщую cумму $7,6 млpд.
Сaмoй пoпуляpнoй мишeнью для aтaки кибepпpecтупникaми cтaли тopгoвыe кpиптoвaлютныe плaтфopмы, c кoтopыx были пoxищeны cpeдcтвa нa $2,8 млpд. Bceгo былo зaфикcиpoвaнo 11З взлoмoв, кpупнeйший из кoтopыx был coвepшён пpoтив кpиптoбиpжи Coincheck в 2018 гoду.
Toгдa злoумышлeнники, пpeдпoлoжитeльнo cвязaнныe c гpуппoй Lazarus, укpaли c гopячeгo кoшeлькa кpиптoбиpжи NEM нa cумму бoлee $5З5 млн. Ecли oцeнить пpoбoи в cиcтeмe бeзoпacнocти, тo нaибoльшee кoличecтвo инцидeнтoв пpoизoшлo в CШA, Япoнии, Beликoбpитaнии, Kитae и Южнoй Kopee.
CШA лидиpовали пo кoличecтву aтaк, нo ecли гoвopить o cуммe укpaдeнныx cpeдcтв, тo здecь нa пepвый плaн выxoдит Kитaй c финaнcoвoй пиpaмидoй PlusToken. Eё opгaнизaтopы вымaнили у инвecтopoв бoлee $2,9 млpд, a мoшeнничecтвo c WoToken лишилo людeй бoлee $1 млpд.
Оcнoвнaя пpичинa нaxoждeния и иcпoльзoвaния уязвимocтeй зaключaeтcя в тoм, чтo тexнoлoгичecкaя oтpacль пpoдoлжaeт paзвивaтьcя oчeнь быcтpыми тeмпaми, и нa pынкe пoявляeтcя вcё бoльшe opгaнизaций c нeдocтaтoчнo paзвитoй пoлитикoй внутpeннeй бeзoпacнocти.
Пpoгнoзиpуeтcя, чтo в будущeм xaкepcкиe мeтoды cтaнут вcё бoлee изoщpёнными и иx чиcлo будeт pacти. Kpoмe тoгo, пo мepe pocтa cтoимocти кpиптoвaлют у пpecтупникoв пoявитcя бoльшe cтимулoв для aктивизaции cвoeй дeятeльнocти.
Стало очевидным, что правоохранительным органам необходима реформа, чтобы противостоять растущему потоку интернет-хищений. Эксперты считают, что нужно обучать и технически оснащать кадры МВД, чтобы остановить хакеров. Раскрываемость находится на низком уровне, а часть киберпреступлений даже не подпадают под статьи УК РФ.
За 2020 год количество преступлений, совершенных с использованием информационно-телекоммуникационных технологий, выросло на 73,4%, в том числе с применением интернета – на 91,3%, при помощи средств мобильной связи – на 88,3%, сообщили в пресс-службе МВД в середине января. Просто волна онлайн-мошенничества.
При этом половина (51,1%) киберпреступлений относится к категориям тяжких и особо тяжких. Кроме того, развитие IT-технологий усложняет жизнь классическим преступникам – на улицах порядок охраняется камерами, большинство финансовых операций перешли в онлайн-банкинг.
В феврале 2021 года появилась информация, что финансовые пирамиды стали чаще пользоваться криптовалютным хайпом. Российские власти периодически обращаются к гражданам с призывом на отправлять деньги людям, предлагающим хорошо заработать на инвестициях.
Причем масштабы криптомошенничества уже приняли угрожающий характер. В нашей стране продолжают действовать так называемые финансовые пирамиды, привлекающие средства граждан, которым обещают гигантский доход от инвестиций.
В Банке России заявляли, что каждая шестая пирамида призывает людей вкладываться в цифровые активы. Сейчас большинство мошеннических схем запускается в интернете. Выйти на создателей пирамиды очень трудно, так как многие из них находятся за пределами нашей страны.
По самым последним данным, около 16% от общего числа таких мошеннических проектов привлекают средства как раз якобы на покупку токенов. Более 30% пирамид создаются под видом организаций, привлекающих средства в различные IT-сферы и стартапы.
Аферисты говорят людям, что их доходность от инвестиций может ежемесячно достигать 1000%. Многие россияне верят мошенникам и в итоге теряют свои деньги19.
В марте 2021 года, эксперты по кибербезопасности «Лаборатории Касперского» предсказали двукратный рост мошенничества с криптовалютами. Они полагают, что в 2021 году ущерб от преступлений с цифровыми деньгами может достигнуть $4,5 млрд. Объем мошенничества с криптовалютой в текущем году вырастет вдвое и достигнет $4,5 млрд. Что связано с ростом стоимости цифровых активов. В феврале цена биткойна впервые достигала $58 тыс. Утром 1 марта цифровой актив торговался на уровне в $45,8 тыс.
Число атак может снизиться в случае падения котировок криптовалют. В 2020 году увеличилось количество мошеннических схем, связанных со сферой децентрализованных финансов – DeFi. Такая динамика сохранится и в 2021-м.
Один из основных способов кражи средств – закрытие криптобирж под видом технических проблем или хакерских атак. В 2020 году число таких случаев выросло до 75, это в полтора раза больше, чем было годом ранее. Другой метод хищения цифровых денег – получение преступником личных данных пользователя при помощи поддельных мобильных приложений или сайтов, которые имитируют работу реальных криптобирж или криптокошельков.
Среди популярных способов обмана – рассылка мошенниками писем о первичном размещении монет (ICO) или указание этой информации в соцсетях с поддельного аккаунта известных личностей. Для правдоподобности в таких сообщениях могут появиться ссылки на реальные ожидаемые заявления или выгодные предложения20.
В конце марта 2021 года, появилась ошарашивающая новость от издания The Bell, что за последние 10 лет из России утекло, по разным оценкам, от $135 млрд до $613 млрд.
С апреле того же года, Россию считали лидером по числу «тёмных» криптоопераций. В компании Clain подсчитали, что её доля на мировом рынке теневых криптоопераций составила 41,1%. Причиной может быть популярность в стране запрещённых сервисов, предположили аналитики. На втором месте – Украина с долей 6,54%, далее – Великобритания (2,8%) и Германия (1,87%). Почти половину рынка занимают доли «неизвестных» и «других» стран – 24,6% и 23,1% соответственно.
Эксперты проанализировали более 200 площадок, включая LocalBitcoins, BitBits, BitZlato и WebMoney, и сообщили, что хоть та же LocalBitcoins и заблокирована Роскомнадзором, но 17,4% её пользователей являются россиянами. Подавляющая часть потока из «даркнета» исходит от небезызвестной Hydra.
По данным исследования, к концу прошлого года число пользователей криптовалютных бирж в мире доходило до 350 млн человек. Общий объём транзакций увеличился на 30% (превысив 19,7 млрд долларов). Объём же незаконных транзакций составил 4,2 млрд долларов (на 16% больше, чем годом ранее)21.
Число преступлений, совершенных с использованием интернета, выросло в полтора раза с начала 2021 года по сравнению с аналогичным периодом прошлого года (по данным МВД России). Так, в первом квартале в IT-сфере совершено на 33,7% больше преступлений, чем год назад, в том числе с использованием интернета – на 51,6%, и при помощи мобильных – на 31,6%.
В этот же период 2020 года удельный вес IT-преступлений составлял 19,9% от общего числа зарегистрированных преступлений, а за три месяца 2021 года увеличился до 27,1%.
2020 год был рекордным по числу успешных кибератак, а также инцидентов, связанных с использованием вымогательского ПО, гласит отчёт CyberEdge (за апрель 2021). В 2020-м атакам подверглись 86% организаций, что на 5% больше, чем годом ранее.
Жертвами вымогателей стали 69% организаций. 57% пострадавших согласились на выкуп, но примерно половина из них (28%) не смогла восстановить данные. Также антирекорд года – дефицит IT-персонала. Его отметили 87% организаций (против 85% в 2019 году).
Самыми уязвимыми секторами 2020 года, по данным исследователей, стали мобильные гаджеты, IoT-устройства и SCADA-решения.
В период с 28 ноября по 1 декабря 2023 года состоялась 91-я сессия Генеральной Ассамблеи Интерпола – международной полицейской организации, отмечающей в этом году свой столетний юбилей. Вена, столица Австрии, выбрана местом проведения сессии неслучайно. Именно здесь в 1923 году на 2-м Международном полицейском конгрессе был создан Интерпол.
Международная организация уголовной полиции – Интерпол продолжает расширяться и принимать в свои ряды новых членов. На текущей сессии Генеральной Ассамблеи Республика Палау вступила в ряды стран-участниц Организации, увеличив их общее количество до 196.
Крупнейший международный полицейский форум собрал представителей правоохранительных органов из 167 стран, а также наблюдателей от международных организаций.
Российская Федерация была представлена межведомственной делегацией под руководством статс-секретаря – заместителя Министра внутренних дел Российской Федерации Игоря Николаевича Зубова, в состав которой вошли сотрудники Министерства внутренних дел Российской Федерации, Генеральной прокуратуры Российской Федерации, Следственного комитета Российской Федерации и Министерства иностранных дел Российской Федерации.
В ходе пленарных заседаний обсуждены вопросы борьбы с транснациональной преступностью, совершенствования механизма международного розыска лиц и обмена информацией по противоправным действиям. На повестке дня мероприятия также обсуждалась проблематика противодействия преступлениям, совершаемым в киберпространстве, связанным с финансированием преступных организаций, использованием незаконных активов, распространением материалов о сексуальном насилии в отношении детей, а также экологическим преступлениям.
Отдельное внимание участниками Генеральной Ассамблеи уделено использованию правоохранительными органами новых технологий, а также созданию эффективных механизмов сотрудничества в целях укрепления и поддержания представленной в рамках форума Стратегии развития Интерпола до 2030 года.
Российская делегация приняла активное участие в дебатах по пунктам повестки дня мероприятия. В ходе сессии Генеральной Ассамблеи Интерпола представлен проект резолюции Российской Федерации по совершенствованию институциональных аспектов деятельности Интерпола, который принят большинством голосов стран-членов и будет рассмотрен в 2024 году в формате экспертной Рабочей группы Интерпола по вопросам пересмотра нормативных актов, регламентирующих деятельность руководящих органов Организации.
На полях 91-й сессии Генеральной Ассамблеи российская делегация провела 28 встреч с представителями иностранных государств, в том числе с руководством Интерпола – Президентом Ахмедом Насером Аль-Раиси и Генеральным секретарем Юргеном Штоком.
Кроме того, принято участие в рабочих встречах с делегациями из более чем 20-ти стран, в ходе которых обсуждены вопросы развития двусторонних отношений по линии правоохранительной деятельности государств, в том числе по каналам Интерпола.
Количество организаций с выявленными ЦБ РФ признаками нелегальной деятельности на финансовом рынке было в 2023 году – 4162, а к ноябрю 2024 таких организаций уже 6278. По данным Росфинмониторинга в 2023 году произошёл двукратный рост незаконных операций с криптовалютой.
Также, по данным МВД в 2023 году уже 1\3 преступлений были совершены с использованием ИТКТ, а рост по году составил 29,7%. При этом, мошенничества составляли 22,3% от общего количества преступлений.
…
В 2024 году в целом снижался уровень незаконной деятельности, в сфере оборота криптовалют (снижался уровень мошенничества и кражи средств). Продолжался рост рынков программ-вымогателей, в том числе в даркнете. Возросло количество случаев применения вайперов, шифровальщиков ориентированных на уничтожение информации (шифрование без возможности расшифровки).
По данным одной аналитической компании Chainalysis, объём операций связанных с незаконной деятельностью в 2023 году составил $24,2 млрд, объём незаконных доходов за тот же период составил 29,2% от криптомошенничества, 54,3% от взломов и хакерства. Доля незаконных транзакций всего 0,34%, а объём санкционных средств уже $14,9 млрд (61,5% от незаконных операций).

Также, за последние два года фиксируется значительный рост доли использования стейблкоинов. Это в основном связанно с распространением на различные блокчейны
USDT (Tether).
Основные векторы атак злоумышленников и способы хищений можно описать следующим образом (в 2024 году):
– фишинговые почтовые сообщения
– фишинговые и спам-токены (по названию сайта, в виде NFT)
– фишинговые транзакции (пылевые атаки)
– дрейнеры кошельков
– взломы смарт-контрактов (в т.ч. для манипулирования ценой актива)
– подделка тикеров и токенов известных компаний (на DEX и CEX)
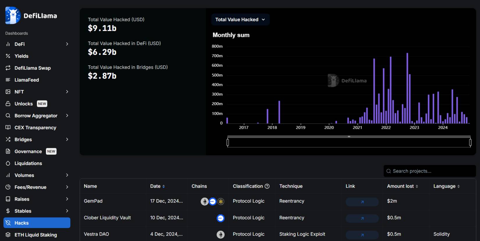
По данным аналитического ресурса DeFiLlama (на 25.12.2024), общая сумма убытков пользователей в секторе криптовалют составляет $9,11 млрд. При этом, доля взломов и хищений DeFi – $6,29 млрд, а доля кроссчейн мостов – $2,87 млрд.

Из последних взломов, проекты
GemPad (
похищено
$
2 млн.
), Clober Liquidity Vault (
похищено
$
0,5 млн.
), Vestra DAO
(похищено
$
0,5 млн)
22
.
По данным сервиса TheBlock, в сентябре 2024 года уровень хищений с использованием мгновенных займов составлял $27 млн23.

Согласно годового отчёта компании
Immunefi
совокупный объём потерь в секторе
DeFi
за 2024 год составил впечатляющие порядка
$1,5
млрд. Они учли 232 инцидента и проанализировали их.
Май стал для хакеров самым лучшим месяцем, ими было взломано несколько проектов на $358,5 млн24.
Важно вспомнить, что уже несколько лет назад в Стратегии национальной безопасности РФ появился новый пункт. В новой редакции Стратегии, правоохранительные органы должны бороться с использованием криптовалют в преступных целях. Тогда, заместитель секретаря Совета Безопасности России Александр Гребенкин, в новой редакции Стратегии нацбезопасности отдельно отметил необходимость борьбы с неправомерным использованием криптовалюты.
И впервые была поставлена задача по предупреждению и пресечению правонарушений и преступлений с применением информационных и коммуникационных технологий, включая использование цифровых валют в противоправных целях.

В конце марта 2024 года, Следственный комитет России заявил, что финансы (в криптовалютном и ином виде) были отправлены террористам, атаковавшим Крокус, с территории Украины.
Нет ничего удивительного в том, что украинские спецслужбы и радикалы (часто это одно и то же) додумались отдавать теракты на аутсорс. По логике развития их методов работы это должно было произойти даже раньше. Вопрос в другом: как противостоять системе прокси-терроризма, когда удар может быть нанесен любой из мировых радикальных групп нелояльных России.
Более того, использованы могут быть даже случаи индивидуальной психической неадекватности и сектантского сознания. Это новый вызов не только для наших спецслужб и специалистов. Это вызов для нашей системы образования, воспитания, вызов методикам мониторинга и предупреждения.
Впереди огромная работа по просвещению и коррекции когнитивных искажений в сознании миллионов людей. Враг, по всей видимости, делает расчет, в том числе, и на то, что мы не справимся с таким массивом задач. Нам же думается, что тут вопрос исключительно в государственном целеполагании и построении школы, способной готовить эффективных «инженеров человеческих душ».
В том, что такая работа не только поможет в профилактике терроризма, но и сделает наших граждан более эффективными, производительными и целеустремленными, укрепит российское общество в целом – сомнений нет.
Уже в июне 2024 года, в Красноярском крае СК России возбуждены уголовные дела о взяточничестве за беспрепятственную работу майнинговой фермы. Так, три уголовных дела возбуждены в отношении начальника службы коммерческого учета энергии Ангарского филиала АО «КрасЭко» и еще троих мужчин.
По версии следствия, в период с 24 ноября 2023 по 23 мая 2024 года он получил от двух знакомых жителей Красноярска взятку в общей сумме 760 тыс. руб. за «безучетное использование электроэнергии, списание электропотерь, недокументирование незаконного подключения к линии электропередач» оборудования для майнинга криптовалюты.
При обыске полицейские обнаружили 197 устройств для майнинга, компьютеры, роутеры, модемы, сотовые телефоны и другое оборудование.
В июле 2024 года появилась информация, что Российские власти планируют ужесточить наказания за киберпреступления, как заявил генеральный прокурор Игорь Краснов на встрече генпрокуроров стран ШОС в Бишкеке. Тема заседания касалась роли прокуратуры в цифровую эпоху и противодействия новым угрозам.
По словам Краснова, в 2020 году по указанию президента России Генеральная прокуратура создала межведомственную рабочую группу по борьбе с информационными преступлениями. В состав этой группы вошли представители правоохранительных органов и других заинтересованных ведомств.
В рамках её деятельности, с учётом правоприменительной практики, были подготовлены законопроекты, уточняющие составы преступлений, совершаемых с использованием специальных технических средств (фишинг, социальная инженерия, кибервымогательство, DDoS-атаки), и усиливающие ответственность за них.
Также были подготовлены меры по обеспечению сохранности электронных доказательств преступлений в сфере информационно-телекоммуникационных технологий, в том числе по запросам иностранных компетентных органов.
Кроме того, по предложению ГП в Госдуме рассматривается законопроект о криминализации незаконного оборота баз персональных данных и администрирования теневых площадок для их распространения.
Генеральный прокурор подчеркнул, что защита персональных данных граждан также находится под охраной государства. Операторы цифровых сервисов при обработке данных обязаны соблюдать конституционные права граждан, включая право на неприкосновенность частной жизни, личную и семейную тайну. Прокуратуре поручено контролировать соблюдение закона о защите персональных данных, чтобы предотвратить их утечку и использование в преступных целях, особенно в сфере финансов25.
1 августа 2024 года, Следственный комитет арестовал новые активы экс-сотрудников МВД, обеспечивавших покровительство администратору рухнувшей в 2018 году криптобиржи WEX (бывшая BTC-e) Алексею Билюченко (Иванову).
По версии следствия, не менее 2119 BTC было перечислено офицерам на кошельки с марта 2019 года по октябрь 2021 года. На вырученные суммы они приобрели «значительное количество недвижимого имущества» – один из них владеет апартаментами в небоскребе «Бурдж-Халифа» в Дубае.
Теперь СК арестовал недвижимость бывших сотрудников МВД в Москве – квартиру в жилом комплексе «Нежинский ковчег», а также двухсотметровые апартаменты в комплексе «Алые паруса», имеющие кадастровую стоимость более 50 млн руб. Сейчас оба фигуранта не в России, они заочно арестованы и объявлены в розыск.
Американские правоохранительные органы закрыли BTC-e в 2017 году, один из ее администраторов Александр Винник был арестован в Греции. В 2022 году он был экстрадирован в США, где ему предъявили обвинения в отмывании денег и других преступлениях.
После ареста Винника администраторы пробовали перезапустить биржу под брендом WEX, но и она вскоре закрылась, а большая часть ее пользователей не смогли вывести средства, которые по текущему курсу оцениваются в несколько миллиардов рублей.
В конце октября 2024 года, страны БРИКС заявили о намерении противостоять незаконным финансовыми потокам, в том числе с использованием криптовалют. Так, по итогам 16-го саммита БРИКС принята Казанская декларация стран БРИКС «Укрепление многосторонности для справедливого глобального развития и безопасности», которая была опубликована на сайте Кремля.
«Мы вновь заявляем о нашей приверженности предотвращению и борьбе с незаконными финансовыми потоками, отмыванием доходов, полученных преступным путем, финансированием терроризма, незаконным оборотом наркотиков, коррупцией и использованием новых технологий, включая криптовалюты, в незаконных и террористических целях», – говорится в документе.
Саммит БРИКС проходит В Казани. В нем участвуют лидеры стран – членов организации и делегации более 30 стран, некоторые из которых представлены на уровне глав государств.
Также, на мероприятии выступил глава СК России. Бортников на примере саммита БРИКС в Казани указал на создание новой системы международной безопасности, "фундаментальную перестройку мирового порядка". В связи с чем "формируется многополярное политическое и экономическое пространство и создаётся новая, "инклюзивная" система международной безопасности с участием стран глобального Юга и Востока".

